发布日期:2025-12-09 11:39:09 在现代工业和环保监测领域,气体成分的精确分析对确保生产安全、提高产品质量和保护环境至关重要。随着技术的不断进步,拉曼气体分析仪作为一种先进的分析工具,正逐渐成为气体成分监测的重要手段。本文将详细介绍拉曼气体分析仪的基本原理、工作流程及其在各领域的应用价值。

拉曼气体分析仪是一种基于拉曼散射效应的光谱分析设备,用于实时、非接触地检测气体成分。这种气体分析仪利用特定波长的激光照射气体样品,通过分析散射光的特征光谱,确定气体的组成和浓度。拉曼气体分析仪能够同时测量多种气体组分,无需复杂的预处理过程,为气体分析提供了高效、准确的解决方案。气体分析仪的出现,解决了传统气体分析方法中需要复杂预处理、响应速度慢等问题,为气体分析带来了革命性的变化。
拉曼散射是一种光散射现象,当激光照射到气体分子时,部分光子会与分子发生非弹性碰撞,导致光子能量发生变化。这种能量变化表现为散射光波长的位移,形成拉曼光谱。每种气体分子都有其独特的拉曼光谱"指纹",即特定的特征峰位置和强度。拉曼气体分析仪正是通过识别这些特征峰来确定气体的种类和浓度。与传统的气体分析方法相比,拉曼光谱技术无需将气体分离或进行化学转化,能够直接进行原位、同步、实时的分析。拉曼光谱的这种特性,使得气体分析仪能够快速、准确地提供气体成分信息。
拉曼气体分析仪的工作流程主要包括以下几个步骤:首先,激光器发出特定波长的激光束,经过光学系统聚焦后照射到气体样品上;其次,气体分子与激光发生相互作用,产生拉曼散射光;然后,收集系统收集散射光,并通过光谱仪进行分光;最后,信号处理系统分析光谱数据,通过与标准光谱库比对,确定气体的种类和浓度。整个过程通常在数秒内完成,具有快速响应的特点,使得气体分析仪能够实现实时监测。气体分析仪的这种工作流程,避免了传统气体分析方法中需要长时间等待和复杂预处理的缺点,大大提高了分析效率。
拉曼气体分析仪相比传统气体分析方法具有多项优势。首先,它是非接触式的,无需与气体直接接触,避免了样品污染和仪器损坏的风险。其次,它能够同时测量多种气体组分,实现多组分气体分析,大大提高了分析效率。第三,响应速度快,通常在30秒内即可完成测量,远快于传统色谱分析方法。第四,无需消耗性耗材,如载气和色谱柱,降低了长期使用成本。第五,精度高,能够提供精确的气体浓度测量结果。这些优势使得拉曼气体分析仪在多个领域展现出广泛的应用前景,成为气体分析领域的重要工具。

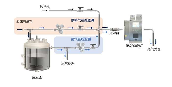
拉曼气体分析仪在多个领域有着广泛的应用。在燃气生产与储运过程中,气体分析仪可以精确检测燃气中的甲烷、乙烷等组分,确保燃气质量符合标准。在工业燃烧过程中,气体分析仪能够实时监控燃气成分,优化燃烧效率,减少能源浪费。在环境监测领域,气体分析仪用于监测工业排放中的气体成分,及时发现有害气体泄漏,保护环境。在化学工艺和实验室研究中,气体分析仪提供精准的组分数据,用于气体化学反应监测和质量控制。此外,气体分析仪还在制药、新能源等领域发挥着重要作用,为相关产业提供可靠的气体分析支持。随着技术的不断进步,气体分析仪的应用领域还将进一步拓展。
结语
拉曼气体分析仪作为一种先进的气体分析技术,凭借其非接触、快速、精确等优势,在多个领域展现出巨大的应用价值。随着技术的不断进步和应用场景的拓展,拉曼气体分析仪将继续发挥重要作用,为工业生产、环境保护和能源利用提供更加精准的气体分析支持。未来,随着核心部件国产化和智能化程度的提高,气体分析仪的性能将进一步提升,应用范围也将更加广泛。气体分析仪的持续发展,将为各行业提供更加高效、准确的气体分析解决方案。